设为首页 | 加入收藏夹 | 联系我们
 

智慧大气

乡镇小型环境空气自动监测系统
方案概述:
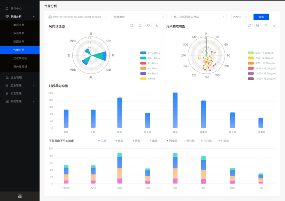
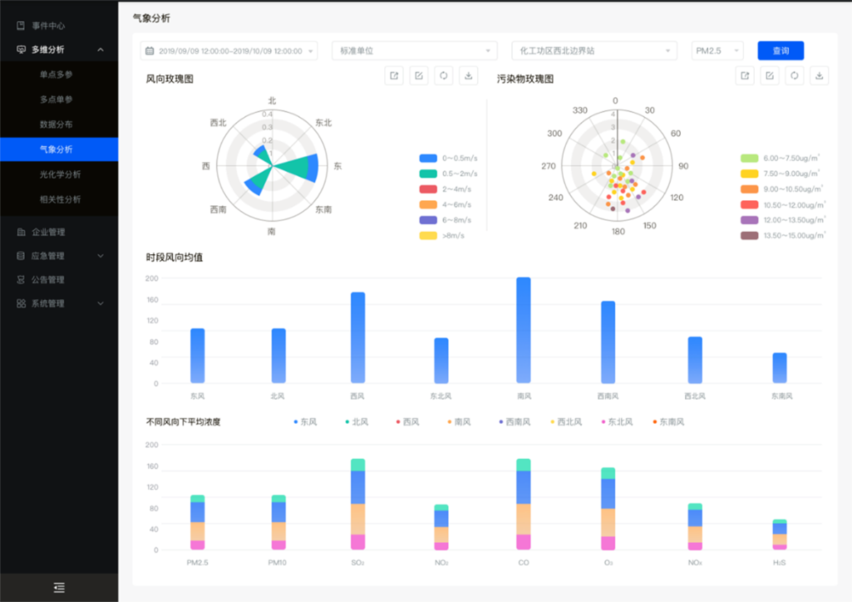
乡镇小型空气站可弥补标准大气站密度在村镇等偏僻地区较低的缺点,发挥“卫星站”的功能,担当国控乡镇空气站或其他空气自动站的子站,扩展和细化农村大气质量监控网格。通过高密度监控区域有毒有害气体、颗粒物及特征污染物的实时浓度水平,提高客户全域管控能力,有效处置如秸秆焚烧、乡镇私自偷排等突发状况。

1. 系统解决方案

1.1. 系统组成

乡镇小型空气质量动监测系统是由模块化设备监测单元、地理信息管理系统、大数据与与服务及设备自动化等模块组成的高性能系统。具备测量精度高、可靠性好、响应时间快、操作简便且适用范围广等特点。

1.2. 方案概述

乡镇小型空气站可弥补标准大气站密度在村镇等偏僻地区较低的缺点,发挥“卫星站”的功能,担当国控乡镇空气站或其他空气自动站的子站,扩展和细化农村大气质量监控网格。通过高密度监控区域有毒有害气体、颗粒物及特征污染物的实时浓度水平,提高客户全域管控能力,有效处置如秸秆焚烧、乡镇私自偷排等突发状况。

2.产品特点

整机传感器稳定性高,重点检测传感器均采用进口设备;

数据进行24小时不间断的检测、报警、记录和数据存储、实时查询;

配备地理信息系统、GPS定位功能,直观展示重点污染区域位置;

提供灵活的配套质控手段,可实验室、现场校准多种组合;

配置RS485、RS23串口,满足多模式数据传输需求;

配备综合管理平台,“一张图”实时动态显示区域大气质量状况;



2.png


3.png


4.png

 
环境保护系列
全性能降水自动监测系统
降雨自动监测仪
智能酸沉降采样器
智能水样采样器
自动排空水采样器
自动排空超标留样器
等比例混合采样超标留样器
自动加保存剂超标留样器
水质自动采样器
智能恒温超标留样器
水质采样器—柜式岸边站
便携式水样采样器
便携式等比例水样采样器
综合大气采样器
智能TSP中流量采样器
大气氟化物采样器
烟气采样器(便携式)
烟气采样器(固定式)
四路大气采样器
四路恒流大气采样器
大气采样器—空气VOCs
大气采样器—恒温恒流
职业卫生系列
粉尘采样器(矿用)
个体粉尘采样器(矿用)
个体空气采样器
个体空气采样器(袖珍式)
便携尘气两用采样器
便携粉尘采样器
便携大气采样器
大气采样器(防爆)
便携大气(恒流)采样器
气象系列
酸雨自动观测系统(北方版)
酸雨自动观测系统(南方版)
辐射系列
气碘采样器
大气氚采样器
大气 C14 采样器
大流量气溶胶采样器
超大流量气溶胶采样器
干湿沉降自动采样器
环境氚在线自动监测系统
销售热线
0571-56077302
E-mail: sales@gdxdxxjgxx.com
ADD: 浙江省杭州市富阳区银湖街道富闲路9号银湖创新中心7号楼2、3、4层
浙江BG视讯平台仪器仪表股份有限公司 版权所有 浙ICP备11010066号-1 技术支持:玄唐科技
bg视讯官网平台(中国) - 官方网站app下载最新版大全 - 绿色资源网